Skip to Content

Innovative Technik, die dominiert.

Sichere Wasseraufbereitung.
Für alle, die sauberes Wasser brauchen.

Moderne Dosierung, Mess‑/Regeltechnik und Online‑Monitoring – für Bäder, Landwirtschaft, Lebensmittelproduktion und mehr.

  • Bäder & Freizeit
    Kommunale Bäder & Freizeitanlagen

    Staubfreie CHC‑Dosierung, weniger Nebenprodukte, transparenter Betrieb.

  • Landwirtschaft
    Landwirtschaft

    Hygienisch aufbereitetes Stall‑/Betriebswasser, robuste Technik, einfache Kontrolle.

  • Lebensmittel
    Lebensmittel

    Zuverlässig desinfiziertes Prozess‑/Waschwasser, konsistente Qualität, Monitoring.

DOTEC EVO

Weniger Chemie. Mehr Kontrolle.
DOTEC EVO
Kompatibel mit MEREDOTEC Monitor.

METEC

Mess‑ und Regeltechnik für Bäder.
METEC

DOTEC DUO

Keine Dosierausfälle mehr.
DOTEC DUO
Kompatibel mit MEREDOTEC Monitor.

Schwimmbeckenbodenreinigung

Saubere Beckenböden – automatisch.
Schwimmbeckenbodenreinigung

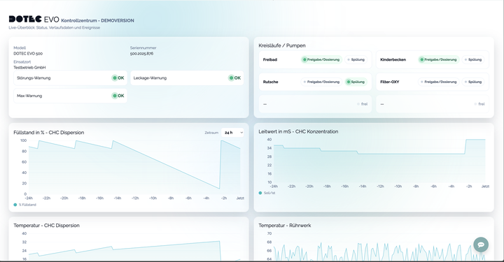
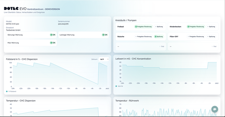
MEREDOTEC Monitor: Alles im Blick

Transparente Verlaufsdaten, klare Warnhinweise und nachvollziehbare Ereignisse – für sicheren, wirtschaftlichen Betrieb.

  • Live‑Verlauf: Füllstand, Leitwert, Temperaturen
  • Frühwarnungen: Störung, Leckage, Max‑Warnung
  • Ereignishistorie: Dosierung & Neubefüllung
  • Mehrere Kreisläufe übersichtlich im Status
DOTEC Online‑Monitor – Screenshot

Warum MEREDOTEC?

Sichere Prozesse, weniger Chemie, transparente Daten.

Sicherer Betrieb

Geschlossene Systeme, Arbeitsschutz und nachvollziehbare Ereignisse für maximale Sicherheit.

Weniger Chemikalien

Moderne Dosierung reduziert Nebenprodukte und senkt Betriebskosten.

Online‑Monitor

Live‑Verläufe, Statusübersicht und aussagekräftige Auswertungen.

Service & Support

Begleitung von Planung bis Betrieb. Beratung, Schulungen, Inbetriebnahme und Wartung

Referenzen

Vielfach erprobt.

Erfolgsgeschichten

Ausgewählte Projekte und Einblicke

Lieber persönliche Beratung?